Observability
Cosmonic Control includes a suite of observability tooling:
- Prometheus emits metrics signals at
http://prometheus:9090, leveraging data generated bynats-surveyorto create dashboards for NATS activity. - Perses provides dashboards to the Cosmonic Control Console UI and through the Perses Dashboard, available on the Console service at the
/_persesendpoint.
Perses is designed to be GitOps-friendly and facilitate a Dashboard-as-Code approach. See the Perses documentation for more information.
Perses access is managed by Cosmonic Control Console authentication.
Observability (Console)
The Observability view in the Cosmonic Control Console displays Perses dashboards, including custom dashboards created in Perses.

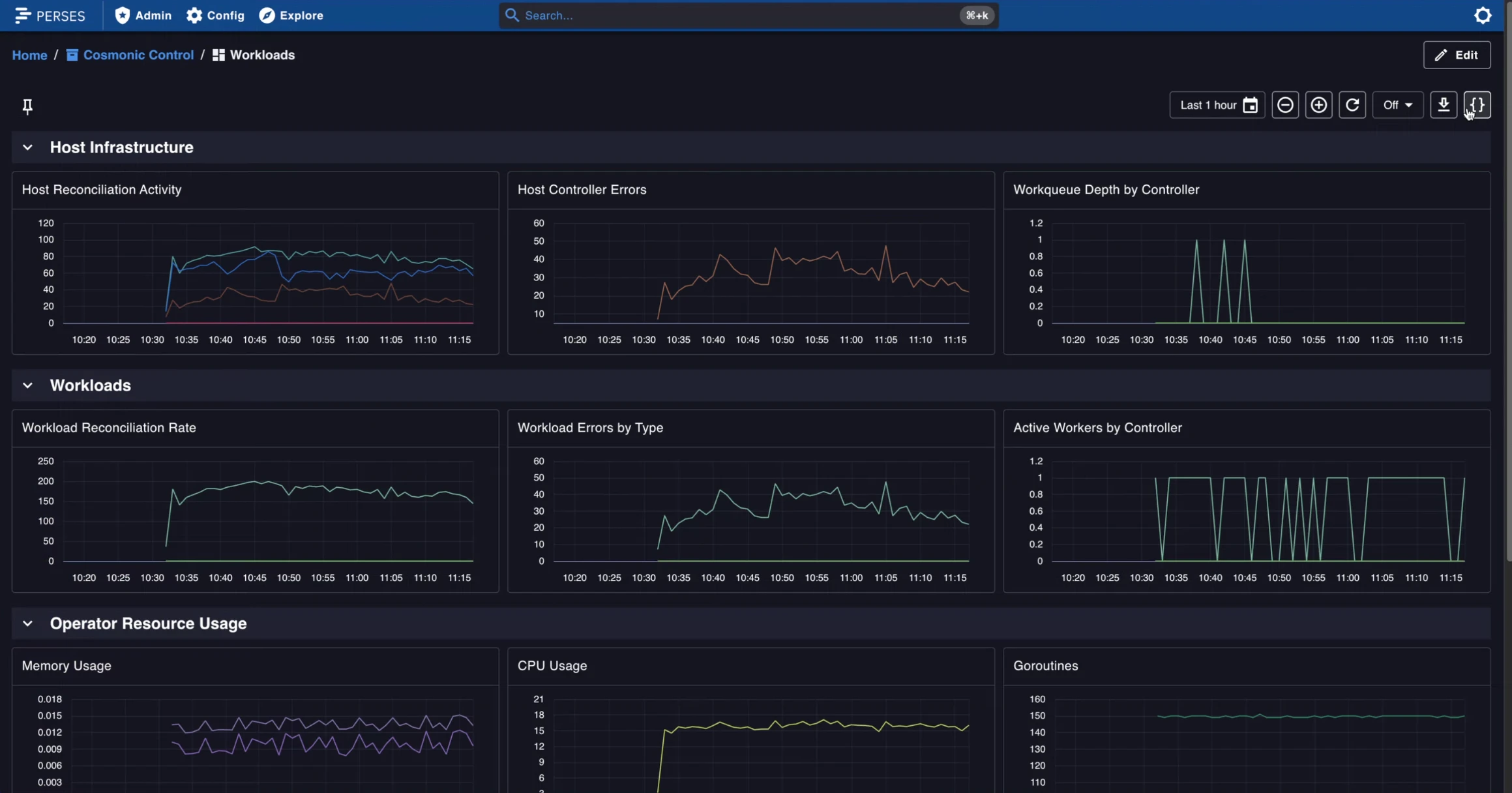
Perses Dashboard
The Perses Dashboard is available on the Console service at the /_perses endpoint.

Cosmonic Control dashboards
In a Cosmonic Control deployment, Perses includes the following dashboards by default:
Host Infrastructure
- Host Reconciliation Activity
- Host Controller Errors
- Workqueue Depth by Controller
Workloads
- Workload Reconciliation Rate
- Workload Errors by Type
- Active Workers by Controller
Operator Resource Usage
- Memory Usage
- CPU Usage
- Goroutines